Open-source výroba

Plná viditeľnosť a sledovateľnosť vo výrobnom procese

Modul výroby v ERPNext sleduje viacúrovňové kusovníky (BOM) pre hotové výrobky aj polotovary. Prepojenie s predajom a skladom vám pomôže predvídať výrobné úlohy, plánovať fronty, odhadnúť spotrebu surovín a spúšťať nákupy včas. Oceňovanie vyrobených položiek a kontroly kvality sú zladené pred záverečným uzatvorením výroby.

Kusovník a operácie

Kusovník (BOM) je jadrom výroby – viaže všetky procesy na jednu špecifikáciu. V ERPNext vediete kompletné BOM s množstvami surovín, jednotkami merania a postupom operácií až po hotový výrobok.

Z BOM odvodzujete náklady na materiál aj operácie a odhad ceny výrobku – podklad pre konkurencieschopné predajné ceny a kontrolu ziskovosti.

Kusovník a operácieZväčšiť

Plán výroby

Front výroby musí zohľadniť termíny odovzdania, dostupnosť surovín a polotovarov. Plán výroby krok za krokom vyberá položky na výrobu, ťahá materiál cez BOM a kontroluje dostupnosť vo skladoch. Podľa toho môžete požiadať o materiál a založiť výrobné príkazy.

Výrobný príkaz

Výrobný príkaz je hlavný pokyn pre výrobu – kopíruje postup z naviazaného kusovníka.

Spúšťa presuny materiálu, generuje pracovné karty (Job Cards) a uzatvára výdaj hotových výrobkov. Obchod môže z príkazu sledovať stav výroby a informovať zákazníkov. Ak je výroba orchestrom, výrobný príkaz je dirigent.

Plánovanie kapacít

Prevádzkové náklady výroby tvoria veľkú časť nákladov firmy – zlé rozloženie úloh na pracoviskách znamená straty. Plánovanie kapacít v ERPNext sleduje zaťaženie pracovísk a pomáha rozvrhnúť budúce úlohy tak, aby sa lepšie využili zdroje, zrýchlila výroba a dodržali termíny.

Plánovanie kapacítZväčšiť

Subdodávka

Zamerajte sa na to, čo robíte najlepšie, a zvyšok nechajte na subdodávateľov. V ERPNext označíte položky ako subdodávané u dodávateľov a riadite objednávky subdodávky v jednom systéme – sledujete priebeh, termíny a môžete spoluprácu škálovať.

SubdodávkaZväčšiť

Položky a kusovníky pre subdodávku

Pri subdodávke potrebujete poriadok: v ERPNext označíte subdodávané položky a naviažete ich na detailný kusovník. Máte prehľad, čo máte subdodávateľovi dodať, čím zjednodušíte logistiku a znížite riziko chýb.

Položky a kusovníky pre subdodávkuZväčšiť

Objednávky subdodávky

Objednávka subdodávky zachytí položky a naviazaný BOM, spravuje výdaj materiálu subdodávateľovi a príjem hotových výrobov. Pri príjme sa správne účtuje spotreba dodaného materiálu. Zjednodušíte viacero subdodávok naraz, skrátite oneskorenia a udržíte lepšiu kontrolu kvality.

Fakturácia subdodávky

Subdodávka mení suroviny na výrobok – rovnako dôležité je správne účtovanie. V ERPNext fakturujete službu subdodávateľa, pričom prijatá položka ostáva skladová. Vznikajú nákupné objednávky, príjmy a faktúry za službu v súlade s procesom; záväzky a predpisy ostávajú korektné.

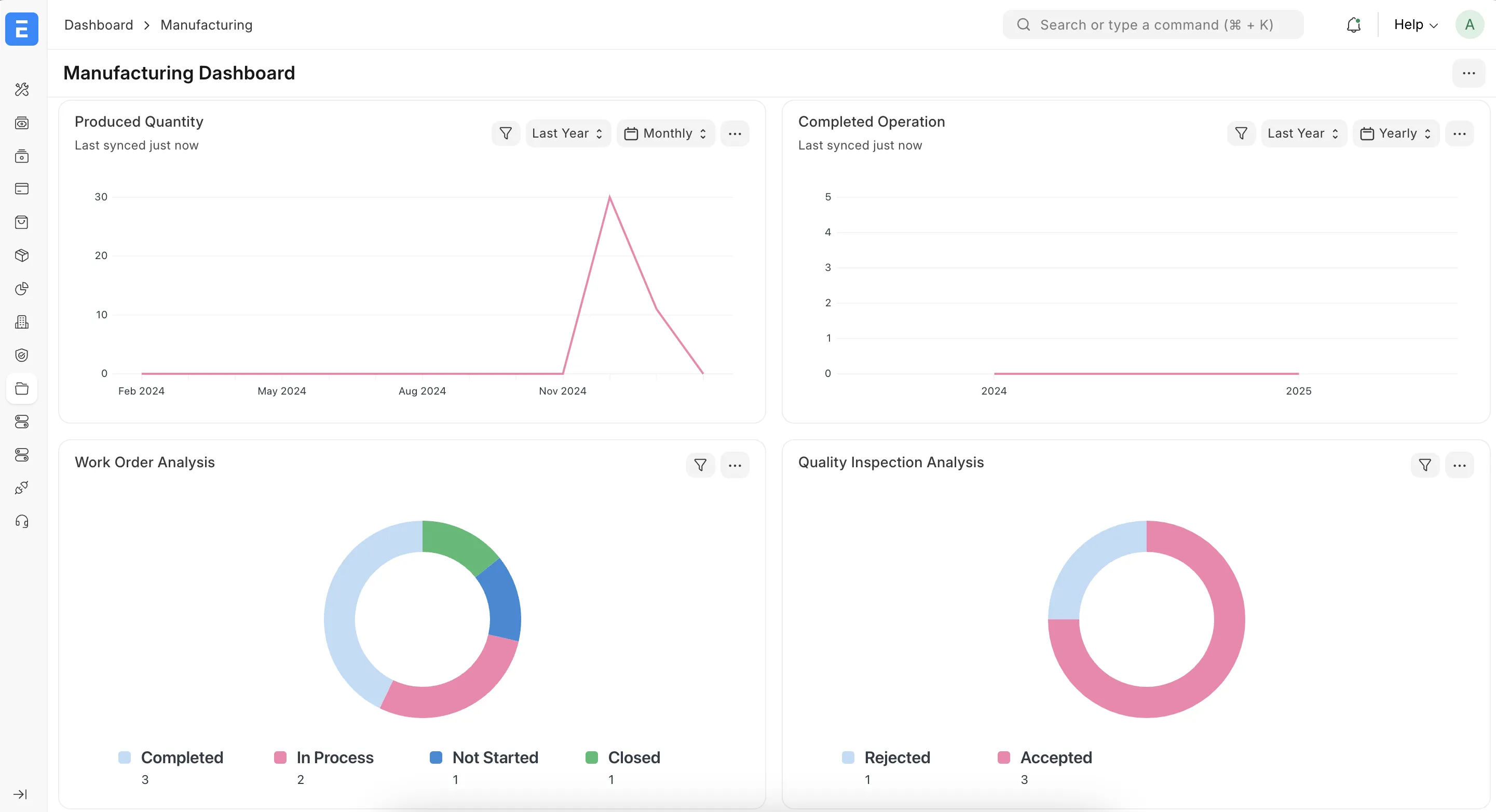
Reporty a prehľady výroby

Reporty a nástenky (dashboards) zhrnujú výkon výroby, stavy výrobných príkazov, náklady a ďalšie ukazovatele – aby ste mali rozhodovacie podklady na jednom mieste.

Reporty a prehľady výrobyZväčšiť

Postavené na Frappe Framework

API, workflow, prispôsobenie formulárov a reportov – vhodné aj pre výrobné procesy.

Viac o Frappe Framework

Text a médiá spracované podľa verejnej dokumentácie Frappe. Licencia CC-BY-SA 3.0.